How to Add IP Camera to NVR

This guide explains how to add IP cameras to an existing Network Video Recorder. It is intended for first time camera installations and for expanding an existing system.

The guide covers adding cameras in three supported ways.

  1. Connecting IP cameras directly to the NVR PoE ports.
  2. Connecting IP cameras through a PoE switch or PoE injector.
  3. Connecting IP cameras powered by an external 12VDC power supply.

This guide assumes the NVR is already powered on, accessible on a monitor, and past the initial startup wizard. For complete recorder installation and first boot configuration, refer to the dedicated NVR setup guide.

This guide does not apply to battery powered cameras or consumer WiFi cameras.

How to Add IP Camera to NVR using 3 Methods

Camius IP cameras connect to a Camius NVR using one of the following methods. The correct method depends on how the camera receives power and how it connects to the network.

Mode 1. PoE port on the NVR
The camera connects directly to a PoE port on the back of the NVR using one Ethernet cable. The NVR supplies power and manages camera networking. This is the recommended method for Camius PoE cameras.

Mode 2. PoE switch or PoE injector
The camera connects to a PoE switch or injector on the same local network as the NVR. The switch supplies power and the router assigns the IP address.

Easy Setup IP Camera with Simplified Connectivity: Power, Video, and More

Mode 3. External 12VDC power supply
The camera receives power from a 12VDC adapter and connects to the same local network as the NVR. This method applies to non PoE IP cameras.

mode 3 powering ip poe camera with DC

For best results when adding IP cameras, use a PoE NVR designed for automatic camera discovery and stable power delivery.

View available IPvault PoE Network Video Recorders.

Upgrade Your Security to Camius Professional NVR 32 Channel with AI, 4K, RAID, 4 Bay Storage

Table of Contents

How to Setup NVR With IP Camera

How Camius NVRs Handle PoE and Network IP Cameras

Camius NVRs use two separate camera networks.

The PoE ports on the NVR create a private internal network. Cameras connected to these ports receive power and private IP addresses directly from the NVR.

The LAN port connects the NVR to the local network and internet. Cameras added through the LAN use standard network IP addresses assigned by the router or DHCP server.

PoE cameras connected to the NVR do not use router IP addresses.
Network cameras do not use the NVR PoE subnet.

Understanding this separation prevents most camera detection and channel assignment issues.

Adding PoE IP Cameras to an Existing NVR

Camius PoE IP cameras connected to the NVR PoE ports are detected automatically using plug-and-play setup.

IPVAULT2320PR and SPOT828A RB connection diagramm 1024
IPVAULT2320PR connection diagram
Camius 8 channel poE camera connection digramm
IPVAULT1128PR connection digramm

For full compatibility and feature support, pair your recorder with Camius PoE IP cameras that are detected automatically by IPvault NVRs without manual IP configuration.

Browse Camius PoE IP cameras

Camius IP cameras - Poe security cameras - IP security cameras for NVR recorders in the United States

Steps to Add PoE Cameras

  1. Connect the PoE IP camera to an available PoE port on the back of the NVR using one Ethernet cable.
  2. Wait approximately 30 to 90 seconds for the NVR to detect the camera.
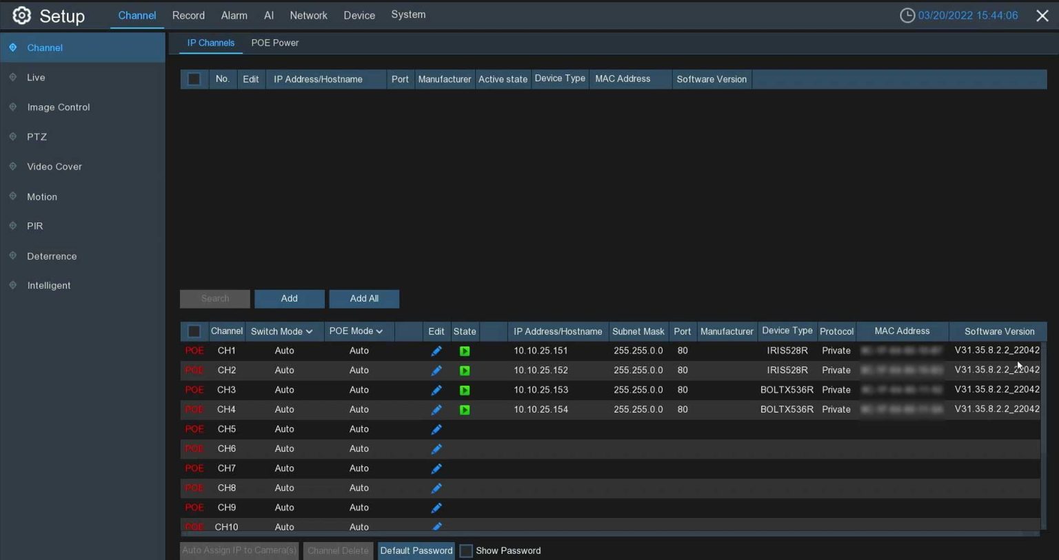
  3. On the HDMI interface, go to Setup, then Channel, then IP Channels (if you are accessing your NVR using a web browser on your PC/Mac in local network, navigate to Remote Setting >> Channels>> IP channels)
  4. Confirm the camera appears in the PoE channel list with a green status indicator under the State column.
16 channel nvr security system
Camius NVR HDMI user interface showing camera management menu used to add IP cameras and manage PoE camera connections.
IPVAULT1128PR quick add
Web browser view
Camius NVR web client user interface showing camera management menu used to add IP cameras and manage PoE camera connections.
Camius NVR web client user interface showing camera management menu used to add IP cameras and manage PoE camera connections.
  • A green status indicator confirms the camera is connected and authenticated.
  • A gray status indicator indicates a password or parameter mismatch.

PoE Port Channel Behavior

Each PoE port corresponds to a channel on the NVR.

To move a camera to a different channel, move the Ethernet cable to a different PoE port. Manual IP reassignment is not used for PoE cameras and causes cameras to revert automatically.

Important Compatibility Note

Third party IP cameras should not be connected to the NVR PoE ports unless explicitly supported. Non matching cameras must be added through the local network.

If you are building or expanding a system, consider a complete PoE NVR camera system with matched recorder, cameras, and storage.

See available PoE NVR camera systems

4K Security Camera System with 16 Outdoor Cameras, 320Mbps NVR 16 Channel

Adding Non-Camius IP Cameras to a Camius PoE NVR

Non-Camius IP cameras are not plug and play on the NVR PoE ports.

Camius PoE ports create a private internal network with their own DHCP server. Camius cameras are designed to operate inside this private subnet. Many third party cameras use different authentication and network behavior, which prevents automatic discovery when connected directly to the PoE ports.

How to Install IP Camera With NVR and PoE Switch

Best practice for adding non-Camius IP cameras:

  • Use an external PoE switch, PoE injector, or power adapter to power the camera.
  • Connect the camera to the same local network as the NVR LAN port.
  • Allow the router to assign an IP address to the camera.
  • Add the camera manually using ONVIF from Setup, then Channel, then IP Channels.

This approach avoids private PoE subnet conflicts and provides the most stable results.

IPVAULT1128PR Adding camera manually to network

PoE Switch and NVR Connection Setup

Network Configuration Example for Advanced Users

The Network, then General menu in the NVR displays two network interfaces.

The WAN interface connects the NVR to the local router or LAN. Cameras powered by an external PoE switch or injector should be on the same IP range as this interface, such as 192.168.0.xxx.

The Internal Interface is the private PoE network created by the NVR for its built-in PoE ports. Cameras connected directly to the NVR PoE ports normally receive IP addresses in a private range such as 10.10.25.xxx.

If you do not have a separate PoE switch and are attempting to connect a non-Camius PoE camera directly to the NVR PoE port, you can try configuring the camera to use an IP address within the NVR’s internal PoE subnet. In some cases, this allows basic communication with the recorder.

This method is not guaranteed to work with all third party cameras and may provide limited functionality. If the camera does not connect or behaves inconsistently, using an external PoE switch on the same LAN as the NVR is the recommended solution.

The Network, then General screen is shown for reference only. These settings do not need to be changed to add IP cameras unless you understand the network behavior.

How to Add IP Camera to NVR Using ONVIF

IP cameras connected over the local network are added manually through the IP Channels menu.

Steps to Add ONVIF IP Cameras

  • Confirm the camera is powered on and connected to the same local network as the NVR.
  • Verify the camera IP address, ONVIF port, username, and password.
  • On the HDMI interface, go to Setup, then Channel, then IP Channels (via web browser navigate to Remote Setting >> Channels >> IP channels)
  • Click the edit pencil icon for the desired channel and switch the add mode to Manual.
  • Enter the camera IP address, port, username, and password.

Click Add and confirm the status indicator turns green.

How do I add IP cameras on a network that are not connected directly to the NVR's PoE ports?

ONVIF Feature Limitations

ONVIF integration provides live video and basic motion detection.

Audio, AI detection, deterrence lights, sirens, and advanced analytics depend on camera support and are not guaranteed with third party cameras. Full feature support requires compatible cameras designed for the NVR platform.

Third party cameras often limit features and require manual setup. For a simpler install and stable operation, use Camius IP cameras with IPvault NVRs.

View compatible network video recorders 

Camius IP camera system. What Is a Network Video Recorder (NVR)? Best 4K NVR Options

Recording and Storage Verification

Live video confirms camera connectivity. Recording depends on the NVR record mode and schedule.

To verify recording:

  1. Open the Disk menu and confirm the hard drive state shows Normal.
  2. Open Record Schedule and confirm recording is enabled for the desired channels.

Live view without playback indicates recording or storage is not configured.

Camius DVR NVR hard drive format hard drives normal status
Record Record Schedule
Web browser view

IP Camera Connection Troubleshooting

IP Camera Not Detected on NVR

If an IP camera is not detected or shows an error, check the following.

  • Incorrect username or password.
  • ONVIF disabled on the camera.
  • Unsupported compression such as H.265.
  • Camera connected to a different network.

Correcting these items resolves most detection issues.

Fixing User Name or Password Errors

If the camera shows a failure status related to user name or password, the login credentials stored on the NVR do not match the credentials set on the camera.

To correct this:

  • On the HDMI interface, go to Setup, then Channel, then IP Channels.
  • Click the edit pencil icon for the affected channel.
  • In the Edit Connection Information window, enter the same username and password that are configured on the camera.
  • Click Save and confirm the camera status turns green.

If the camera credentials are unknown or were changed previously, the camera must be reset before it can be added.

If the Camius PoE IP camera has a reset button, reset the camera to factory defaults using the reset procedure.
If the Camius IP camera does not have a reset button, follow the camera password recovery guide for that model.

After the reset, re-add the camera and use the default credentials.

Screen Shot 2023 05 13 at 11.04.34 AM

Fixing Network Connection Errors

If the failure message indicates the camera cannot be reached, the issue is usually related to the physical network connection.

  • Check that the Ethernet cable is securely connected.
  • Try a different Ethernet cable or PoE port.
  • Confirm the camera link lights are active.

Once the network connection is restored, refresh the camera list and confirm the status indicator turns green.

Checking PoE Power Status on the NVR

If a PoE camera does not power on or shows a No Camera status, you can verify whether the NVR is supplying power to the PoE port.

On the HDMI interface, go to Setup, then Channel, then PoE Power.

The PoE Power screen displays each PoE port and its current power draw.

If a camera is receiving power, the port shows an active icon and a wattage value.
If a port shows no activity or zero power, the camera is not receiving PoE power.

If no power is shown:
• Check that the Ethernet cable is firmly connected.
• Try a different PoE port.
• Try a different Ethernet cable.

If multiple cameras are connected, verify that total PoE power usage does not exceed the NVR’s rated PoE budget. When the total PoE load exceeds the limit, the NVR automatically disables ports in descending order until power usage returns to normal.

Users can select the 'PoE Power' tab after plugging the camera into the NVR's PoE port to check the PoE power consumption.
IPVAULT1128PR
2320PR SPOT828A RB Channels PoE power
IPVAULT2320PR

Common Error Messages

No Camera
The camera is disconnected or unreachable.

Decoding Failed
The camera compression format is not supported. Set the camera to H.264.

Are NVR Cameras Interchangeable

IP cameras are not always interchangeable between NVR brands.

Some cameras support ONVIF but advanced features may not function across different manufacturers. For the most stable operation and full feature access, use cameras designed for the NVR platform.

Remote Viewing

When to Contact Support

If assistance is required, provide the following information:

  • NVR model number.
  • Camera brand and model.
  • Connection method used.
  • Screenshot of the IP Camera status screen.

Providing these details speeds up troubleshooting 

Contact Support

This guide explains how to add IP cameras to an existing NVR using PoE ports, network connections, or external power. Following the correct connection method and understanding how the NVR handles camera networking prevents most setup issues and ensures reliable long term operation.

FAQs - How to add PoE IP camera to NVR, Hybrid DVR

There are several reasons:

  • The camera’s IP address is outside the same subnet/network as the NVR’s DHCP range.
  • The camera’s username/password don’t match what the NVR expects (or the default).
  • PoE power is insufficient, the port is bad, or the Ethernet cable is faulty.
  • The camera is non-PoE and wasn’t connected via a switch or injector properly.
  • In many cases, manually adding via “Manual” mode and entering correct IP, user, password fixes this.

To remove an IP camera channel from an IPvault PoE NVR, log in as admin using either the HDMI interface or the web client.

On the HDMI interface, go to Menu, then Setup, then Channel, then IP Channels. On the web client, go to Remote Setting, then Channel, then IP Channels. Select the channel you want to remove and click Delete, then confirm using the admin password.

For cameras connected directly to the NVR PoE ports, deleting the channel is not required. When a PoE camera is unplugged from the NVR PoE port, the channel clears automatically. If the camera is powered by an external PoE switch, remove power from the camera or disconnect it from the switch, otherwise the channel will reappear. Channel assignment on IPvault PoE NVRs follows the physical PoE ports, not manual IP entries.

How do I remove or delete an IP camera channel from an IPvault PoE NVR?

Yes, you can. But you must ensure that the non-Camius cameras are ONVIF / RTSP compatible and their IPs are in the correct network. Also you may need to manually add them (they won’t always auto-discover). You also have to consider that some features (regular video or smart motion detection, PoE power control, AI detection, audio, etc.) may be limited or not fully supported with non-Camius models.

Camius Ethernet (Cat5e / Cat6) with PoE is reliable up to about 328 ft (100 meters). Beyond this distance, voltage drop and signal degradation can cause issues. For longer runs, use a midspan PoE injector, an external PoE switch closer to the camera, or fiber with media converters.

On Camius NVRs, “EPOE” (Extended PoE) mode lowers the data rate from 100 Mbps down to 10 Mbps, which allows longer cable runs—up to around over 2,600 ft (over 800 meter) under ideal conditions with Cat6 cable. While you lose some bandwidth per channel, EPOE maintains power delivery and network stability where standard PoE would fail. This is particularly useful for single cameras located far away from the recorder, such as parking lots or remote building corners.

Yes, but only if done carefully. The static IP must be in the same subnet as the NVR and not conflict with the DHCP range of the NVR or network. If misconfigured, the NVR will not “see” the camera.

Resetting the camera usually only affects the camera’s local settings (password, IP, etc.). It does not erase what the NVR has already recorded. However, after reset you’ll need to re-add it to the NVR and reconfigure motion zones, etc.

Each PoE port on a Camius NVR delivers up to 100 Mbps in Auto mode or 10 Mbps in EPoE mode (Extended PoE for long cable runs). Total incoming bandwidth depends on the Camius NVR model:

  • 8 channel NVRs: 128 Mbps
  • 16 channel NVRs: 320 Mbps
  • 32 channel NVRs: 640 Mbps

Every PoE port also has a power budget and you can find power consumption for each camera/channel under the NVR’s setup >> Channels >> PoE

It gives you a safety net during link hiccups. When a camera is powered and has SD recording enabled on a healthy card, it keeps saving video locally if the NVR reboots or the stream drops. When the link recovers, the NVR automatically imports that gap video (ANR), so the timeline stays intact.

To enable ANR on the NVR:
Go to: Main Menu → Record → Channel → ANR (toggle it per channel and click Save).

Important: format the SD card using the IP camera’s web browser user interface.

Netbreak is a camera-side indicator that colors the camera’s own playback bar when the network drops. The camera continues SD recording (if enabled); Netbreak simply flags when the link was unstable. It doesn’t move files to the NVR—that’s ANR’s role.

Yes. Many legacy NVRs (for e.g. IPVAULT2320P8, IPVAULT160P, IPVAULT2320P16) from about 10 years ago may not fully support the latest ONVIF protocol standards or plug-and-play features in modern PoE cameras. To avoid compatibility or power issues, use an external PoE switch. That way the switch handles powering and network linking of the cameras using modern ONVIF compliance, and the NVR just treats them as IP devices on the network.

Here’s how to do it reliably:

  • First check that your NVR firmware is up to date. You can find the latest firmware in the firmware section on Camius’s website.
  • In the NVR interface go to Menu → Setup → Channel → IP Channels.
  • Manually add the camera (click the pencil icon or “Add”).
  • In the add/edit camera settings, set the protocol to Onvif
  • Enter the username / password for the camera.
  • After saving, give it about a minute. The NVR should detect the camera and show its status as green (connected).

If it stays gray / inactive, double-check network settings, password, PoE power, or try a different port/cable.

Yes. Older IPVAULT1128P units (especially those with 2018 firmware) may lack support for newer PoE camera plug-and-play features and improved user interfaces. If your NVR is on 2018 firmware, upgrade first to the 2019 version, then apply the 2020 firmware upgrade.

That path enables the updated advanced UI experience and better integration (auto discovery, compatibility, stability) with modern PoE cameras.

IMPORTANT – Read the instructions prior to the upgrade:

  • Extract the file to your USB 3.0 drive (with FAT32 formatting).
  • Insert the USB drive into the recorder’s USB port.
  • Under Setup / System / Maintenance / Upgrade, click ‘Scan’ to browse and choose the file.
  • Click the ‘Start’ button to begin the process.
  • Do not upgrade your device firmware remotely.
  • Make sure the device is always powered during the firmware upgrade. Power failure during the process can damage the device.

Camius PoE ports use a private subnet and DHCP server to assign IPs. If your camera uses a different static IP, subnet, or power standard, the NVR cannot detect it automatically.

Yes. Power the camera through an external PoE switch or injector and connect it to the same local network as the NVR. Then add it manually under the IP Channel menu using the ONVIF protocol.

Enable ONVIF and RTSP in the camera’s web interface. Make sure you enter the correct IP, username, password, and port values when adding it manually.

This usually means the camera’s video stream settings (resolution, frame rate, or codec) are not compatible. Set the camera to H.264 and reduce the resolution to match the NVR’s supported range.

Yes. Some cameras require higher current (for example, PTZ or IR models) than the NVR PoE ports supply. Use an external PoE switch that matches the camera’s PoE class.

No. Each PoE port supports one camera only. Using splitters or hubs can cause power loss and connection failure.

An empty channel means no camera is connected to it. Empty channels stay on the NVR and do not get removed. This is normal on Camius PoE NVR systems and does not stop recording or affect other cameras.

Channel numbers do not change by software. To move a camera to a different channel, unplug the camera cable and plug it into a different PoE port on the NVR. The channel number follows the PoE port used.

Empty channels stay listed, but you can hide them from view. Change the live view layout to a smaller screen layout like 4 view, 6 view, or 9 view so only active cameras show.

The camera still has power. If a camera is powered by an external PoE switch, the NVR finds it again and adds it back. Turn off power to the camera or unplug it from the switch to stop this.

Yes. You can manually add a remote IP camera to a PoE NVR if the camera is accessible over the Internet and supports ONVIF or the manufacturer’s private protocol. For Camius PoE cameras, select the Private protocol in the NVR. The camera must be reachable through a public IP address or DDNS hostname with proper port forwarding. A local IP address only works when both devices are on the same network.

adding IP camera to the NVR

For step by step configuration, channel management, and advanced settings, download the complete IPvault NVR user manual

For more setup guides and troubleshooting help, visit Camius FAQs and tutorials

All recommendations apply to Camius IPvault PoE NVR systems maintained by Camius.